Uptime Monitoring
& Status Pages

Easy & reliable monitoring solution.

  • 6 notification integrations
 
Uptime track your websites, servers and ports availability with ease.
Keep track of your Cron jobs and make sure they are actually running.
Monitor domain names expiration dates and SSL certificates.
Get notified when your domain DNS changes, track with ease.
 

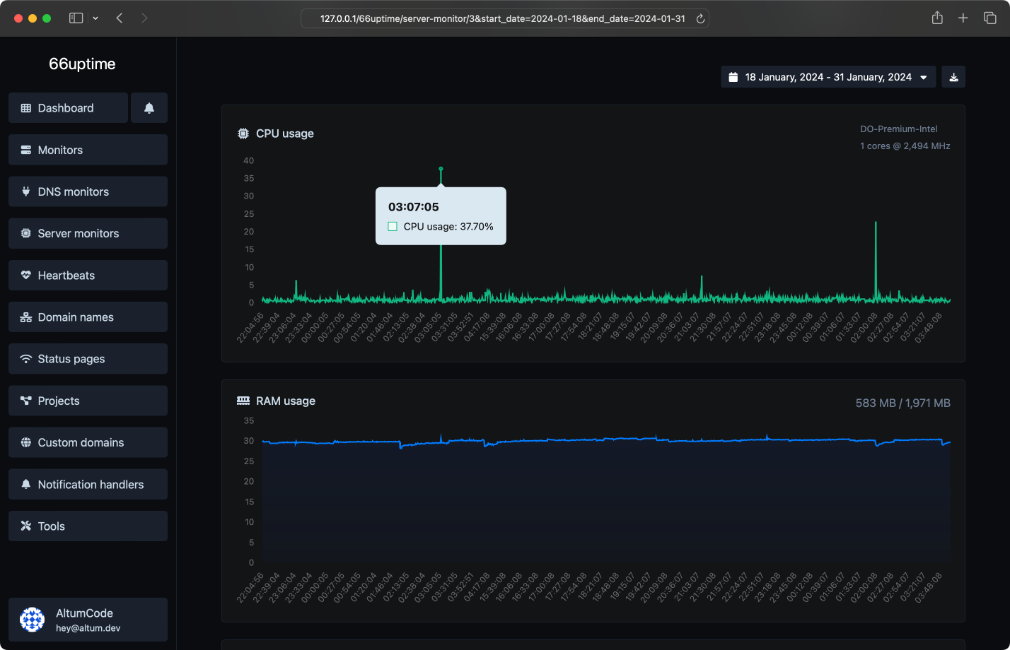
Server monitors

Keep track of your resources on your Linux servers.

CPU usage and load
RAM usage
Disk usage
Custom usage alerts
 

Incidents

Get notified instantly when checks fail.

Custom failed checks triggers
Multiple channels at once
Understand why it failed
Leave notes for the incidents
 

13 useful tools

Web utility tools. Fast, reliable and easy to use.

DNS Lookup

Find A, AAAA, CNAME, MX, NS, TXT, SOA DNS records of a host.

IP Lookup

Get approximate IP details.

SSL Lookup

Get all possible details about an SSL certificate.

Whois Lookup

Get all possible details about a domain name.

Ping

Ping a website, server or port.

Meta tags checker

Get & verify the meta tags of any website.

Website hosting checker

Get the web-host of a given website.

HTTP headers lookup

Get all the HTTP headers that an URL returns for a typical GET request.

HTTP/2 Checker

Check whether a website is using the new HTTP/2 protocol or not.

Google cache checker

Check if the URL is cached or not by Google.

URL redirect checker

Check for 301 & 302 redirects of a specific URL. It will check for up to 10 redirects.

Reverse IP Lookup

Take an IP and try to look for the domain/host associated with it.

Brotli Checker

Check whether a website is using the Brotli Compression algorithm or not.

 
We did 10,159 checks for a total of 3 monitors.

We also host 1 status pages.
 
Multiple locations
We check your monitors from multiple locations around the world.
Custom HTTP requests
Request method, request body, basic auth & custom request headers.
Custom HTTP responses
Set & expect a certain response from your monitors.
Beautiful email notifications
Get instant notifications when your tracked services go up or down.
Projects
Easiest way to categorize your managed resources.
 

Get notified with ease

Countless notification integrations for all your needs.

Email
Webhook
Slack
Discord
Telegram
Microsoft Teams
 
Choose the plan that is right for you and your budget.

Simple, transparent pricing.

Free
Unlimited monitors
0 Ping locations
Unlimited heartbeats
Unlimited domain names
0 DNS monitors
0 server monitors
Unlimited projects
Unlimited days data retention
Unlimited days status pages statistics retention
Multiple notification handlers
API access
No Ads
 

Get started

Track the uptime of your servers & display their stats on a status page.